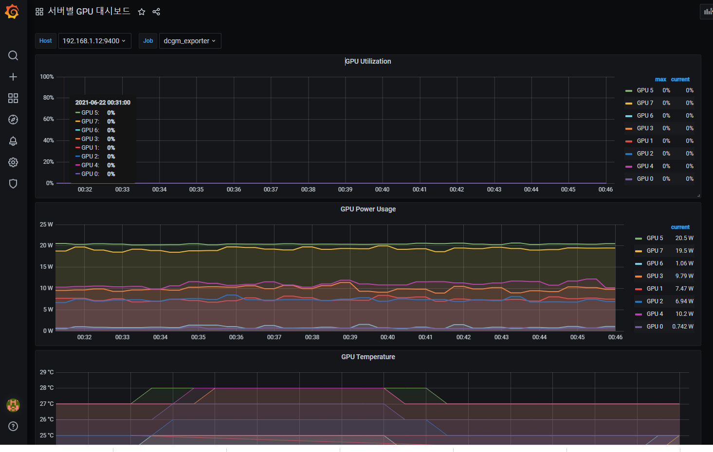
Grafana 에 GPU 대시보드와 경보를 추가하였음 ### 1. 통합알람 대시보드 모든 서버의 GPU를 모니터링하며, 주의경보와 경고경보로 나누었다 주의경보 패널은 75도 부터 Slack 알림을 보내며 경고경보 패널은 80도 부터 Slack 알림을 보낸다  ### 2. 서버별 GPU 대시보드 각 서버의 GPU를 모니터링한다. 알림은 적용되어있지 않음  ### 현재 대시보드 상황 